Let’s be honest: The SEO industry has become incredibly expensive. The “standard” tools like Ahrefs or Semrush now start at $129/month.
For a freelancer, a niche site owner, or a small startup, paying $1,500 a year just for software is insane. It eats up your entire marketing budget before you even publish your first post.
Here is the good news: You don’t need expensive tools to rank #1.
In this guide, I will show you how to execute a complete Professional SEO Strategy (Keyword Research, Competitor Analysis, and Tracking) for less than $15 a month using TrueRanker.
Contents
ToggleThe “Smart SEO” Mindset: Pay Only for What You Use
Most people overpay for features they never touch. Do you really need to analyze 50,000 rows of data or see historical rankings from 2015? Probably not.
What a growing project actually needs is:
- Find Keywords: Know what to write about.
- Spy on Competitors: See what works for them.
- Track Rankings: Know if you are going up or down.
- Monitor Backlinks: Know who links to you.
You can do all of this with the TrueRanker StarterPricing Plan ($14.99/mo). Let’s build the strategy step-by-step.
Step 1: Low-Cost Keyword Research
You don’t need a magic tool to find keywords; you need data. Instead of guessing, use TrueRanker’s Keyword Suggestion feature.
- Action: Enter a seed keyword (e.g., “Vegan Recipes”).
- Result: You get hundreds of long-tail variations with search volume and difficulty.
- Cost: Included in your plan.
💡 Pro Tip: Look for keywords with high relevance. These are your “Low Hanging Fruits.”
Step 2: Spy on Your Competitors (Without Them Knowing)
Why reinvent the wheel? Your competitors have already done the hard work. You just need to look at their exam paper.
With TrueRanker, you can add your competitors to your project.
- See their Keywords: Discover which terms are bringing them traffic.
- Analyze their Strategy: Are they ranking for terms you missed?
- Steal the Spot: Use our guide on how to spy on competitors to outrank them.

Step 3: Monitor 100 Keywords Daily
Here is where the “cheap” tools usually fail: accuracy. Free tools give you inaccurate data or cached results.
For $14.99, TrueRanker lets you track up to 100 Keywords with daily updates.
- Geo-Location: Check rankings in your specific city (crucial for Local SEO).
- Device Tracking: Separate Mobile vs. Desktop rankings.
If you are a small business, 100 keywords is plenty to cover your core services and main blog posts.
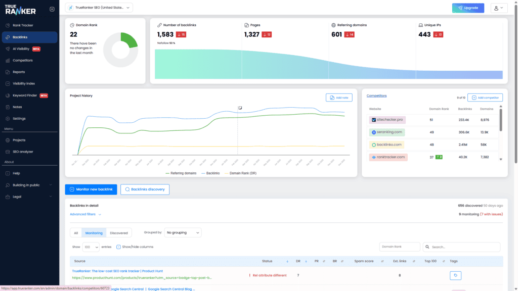
Step 4: Don’t Forget Backlinks (100 Monitored Links)
You might think you need a dedicated backlink checker. Not really. TrueRanker allows you to monitor up to 100 Backlinks.
You can see:
- If a link is Active or Lost (crucial to reclaim lost links).
- The status of the link (Follow/Nofollow).
This is enough to track your most valuable PR mentions and guest posts without paying extra.
Bonus: 5 AI Prompts to Speed Up Your Content
Time is money. Our plan includes access to our SEO AI Helper. You can use our pre-engineered prompts to:
- Generate blog post outlines.
- Write optimized meta descriptions.
- Find related topic ideas.
Conclusion: Stop Burning Money
Building a winning SEO strategy isn’t about having the most expensive tool; it’s about having the right data and taking action.
You have two options today:
- Pay $129/mo for a giant tool you’ll use 10% of.
- Pay $14.99/mo for TrueRanker, get everything you need (100 keywords, 100 backlinks, competitor spying), and invest the saved $114 into content or ads.
Ready to be smart with your budget?
Start your FREE Trial → No credit card required to get started.



