Seamos sinceros: el SEO es una competición. Para que tú subas a la cima, a menudo otro tiene que bajar. Por eso, vigilar a tus competidores no es «cotilleo», es pura supervivencia y estrategia.
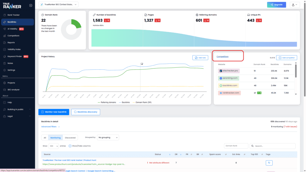
En TrueRanker tenemos un dashboard dedicado exclusivamente a la Comparativa de Competidores. Para entrar, simplemente haz clic en el título del bloque «Competidores» que verás en tu dashboard principal de Backlinks.

Aquí tienes lo que te vas a encontrar dentro:
1. La Tabla de Comparación Global #
Arriba del todo te damos la visión de pájaro. Esta tabla pone tu dominio cara a cara con todos tus rivales. Puedes comparar el total de backlinks, dominios de referencia y el DR al instante.
Fíjate también en la fecha de «Última actualización» para saber si estás viendo datos frescos.

2. Gráficos Comparativos y la «Máquina del Tiempo» #
Aquí es donde la cosa se pone interesante. Te ofrecemos tres gráficos comparativos:
- Dominios de Referencia
- Backlinks
- Domain Rank (DR)
Cómo funcionan los datos (¡Importante! 🧠): Por defecto, cuando añades un competidor, empezamos a trackearlo desde ese día en adelante. Actualizamos estos datos mensualmente, y estas actualizaciones futuras son completamente gratis.
¿Pero qué pasa si quieres ver el pasado? Si necesitas saber cómo crecieron en los últimos dos años, puedes usar nuestra función de «Historial».
- Busca el botón «Get history» (Obtener historial) al lado de un competidor.
- El Coste: Cuesta 1 Crédito por competidor.
- El Valor: Desbloqueamos instantáneamente los últimos 24 meses de datos para ese dominio.

Puedes hacerlo uno por uno, o darle a «Get history of all» para desbloquear el pasado de todos a la vez (descontando los créditos correspondientes, claro).
3. La Tabla de Detalles #
Finalmente, baja un poco más para ver el detalle fino. Esta tabla lista los dominios específicos que enlazan a tus competidores.

- Filtros: Úsalos para encontrar tipos de enlaces específicos.
- Profundizar (Drill Down): ¿Quieres ver exactamente qué página de «wikipedia.org» enlaza a tu competidor? Simplemente haz clic en la fila. La desplegaremos para enseñarte la URL de origen, destino y el anchor text exacto.
Esto es genial para un análisis general, pero si lo que quieres es encontrar oportunidades accionables (es decir, «¿Quién les enlaza a ellos pero NO a mí?»), necesitas nuestra herramienta de Intersección. De eso hablamos en el último artículo.