Pocas cosas duelen tanto en el SEO como esto:
Pagas 200€ (o inviertes 10 horas de tu tiempo) por conseguir un enlace perfecto en un periódico o blog de tu sector con un anchor text exacto. Ves cómo tus posiciones suben. Celebras.
Pero seis meses después, tu tráfico empieza a caer sin motivo aparente. Te pones a investigar y descubres la cruda realidad: el webmaster ha borrado tu artículo, o peor aún, ha entrado al código y le ha puesto la etiqueta rel="nofollow" a tu enlace. Has perdido tu dinero y tu autoridad, y ni siquiera te habías enterado.
En el Link Building, conseguir el enlace es solo la mitad del trabajo. La otra mitad es asegurarte de que sigue vivo. En este artículo te explico cómo automatizar la vigilancia de tus enlaces con el Monitor de Backlinks de TrueRanker para que nadie vuelva a tomarte el pelo.
El «Robo Silencioso»: Por qué desaparecen tus enlaces
Si no tienes un sistema de monitorización, estás volando a ciegas. Los enlaces desaparecen constantemente por tres motivos principales:
- Mala fe (El webmaster «listillo»): Te venden un enlace dofollow permanente. Al cabo de un año, lo cambian a nofollow o lo borran para hacer hueco a un nuevo cliente. Total, piensan que no te vas a dar cuenta.
- Rediseños web: La página de origen cambia de plantilla, se rompe el código, o mueven tu artículo a una URL diferente sin hacer una redirección 301.
- Cambios de Anchor Text: El enlace sigue ahí, pero en lugar de apuntar con la palabra clave «comprar zapatos», ahora dice «haz clic aquí», perdiendo toda su fuerza semántica.
Revisar esto a mano en un Excel cada semana, visitando URL por URL y mirando el código fuente, es directamente imposible si tienes más de 20 enlaces.
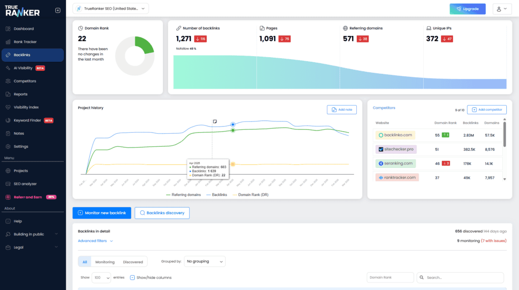
Cómo funciona el Monitor de Backlinks de TrueRanker
Aquí es donde entra la automatización. Hemos diseñado el Monitor de Backlinks para que actúe como tu perro guardián 24/7.

En lugar de cruzar los dedos, solo tienes que añadir a TrueRanker las URLs donde has conseguido un enlace. Nuestro sistema visitará periódicamente esas páginas de forma automática y te avisará si ocurre alguna de estas 3 tragedias:
1. Detección de Enlaces Caídos (Lost Links)
Si el enlace desaparece (ya sea porque han borrado tu URL o porque la página de origen da un error 404), TrueRanker marcará el estado en rojo. Es el momento de enviar un email amistoso al dueño de la web pidiendo explicaciones.

2. Alerta de Atributos (Dofollow vs Nofollow/Sponsored)
A Google no le importa tu enlace si tiene la etiqueta equivocada. Si pagaste por un enlace Dofollow (que transmite autoridad) y el webmaster lo cambia a Nofollow o UGC, la herramienta detectará el cambio en el código HTML y te lo notificará al instante.
3. Vigilancia del Anchor Text y Target URL
A veces el enlace sigue ahí, pero te lo han estropeado. Nuestro monitor vigila que el Anchor Text (el texto ancla) siga siendo exactamente el que tú definiste, y que la URL de destino de tu web no haya sido alterada.
Conclusión: Lo que no se mide, te lo roban
El SEO off-page es una inversión de alto riesgo si no tienes control sobre tus activos.
No dejes tu estrategia de Link Building en manos de un Excel desactualizado. Monitorizar tus backlinks es el seguro a todo riesgo que tu proyecto necesita para mantener sus posiciones estables en 2026.
🧠 Preguntas Frecuentes sobre la monitorización de Backlinks
TrueRanker rastrea el estado de tus enlaces de forma automatizada y diariamente para asegurar que la información en tu panel esté siempre actualizada, notificándote rápidamente de cualquier caída o cambio de atributo.
Lo ideal es contactar inmediatamente con el administrador del sitio web o la plataforma donde adquiriste el enlace. Con el reporte de TrueRanker en mano, tienes la prueba exacta de la fecha en la que se incumplió el acuerdo para reclamar que lo devuelvan a Dofollow.
Sí. No hace falta que los añadas uno a uno. Puedes importar tu listado completo de enlaces (desde un CSV o los que ya tengas controlados en tus hojas de cálculo) y TrueRanker empezará a analizarlos en bloque al instante.
¿Siguen vivos los enlaces por los que pagaste?
Deja de revisar el código fuente a mano. Añade tus URLs a TrueRanker y deja que nuestro Monitor de Backlinks vigile tu inversión por ti.